Open source & more
Projects

EventCatalog
Open source project to help people discover, explore and document your Event Driven Architectures. Over 31,000 catalogs created so far.

EventCatalog Miro App
Miro integration for EventCatalog. Bring your architecture documentation into Miro boards for collaborative design.

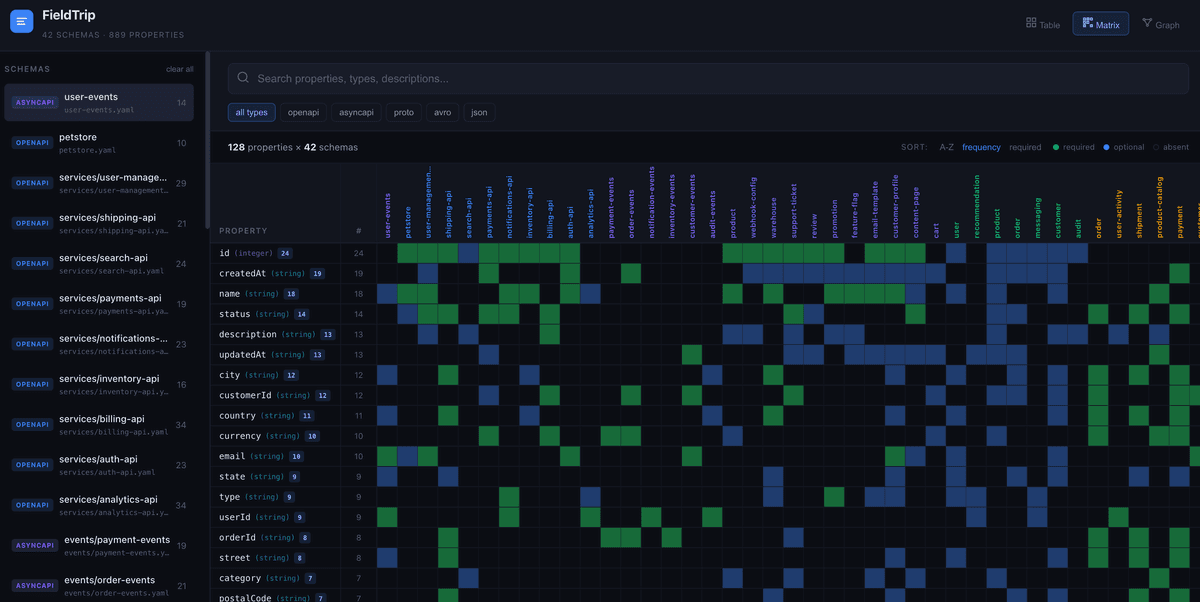
Fieldtrip
Search every field across all your schemas. A powerful search tool for event-driven architectures.

EDA Visuals
Over 60 visuals and a book to help people learn event-driven architecture. Seen by over 2 million people so far.
Learn more →
CloudCatalog
Open source project in 2024 I built to help developers document their AWS architectures. Forked from EventCatalog.

EventBridge Canon
A tool I wrote to help developers use Amazon EventBridge. Think Postman but for events.

EventBridge Atlas
First tool I created to help people visualise event-driven architecture. EventBridge Atlas will allow you to document, search and explore event schemas.

EventBridge SchemaWatcher
Notify your downstream consumers of schema changes using Slack, emails and APIS with Amazon EventBridge.

EventBridge Transformer
A new online open source tool to help engineers generate input templates and paths for Amazon EventBridge Rules

EventBridge Book
A guide to walk you through Amazon EventBridge with practical examples, use-cases and advanced patterns.
Learn more →
awesome-eventbridge
A handy list of resources for getting up to speed on events, patterns, and using Amazon EventBridge.

cdk-eventbridge-socket
Custom CDK Construct with AWS to create WebSockets for EventBridge
awsicons.dev
I built this tool to myself and others find AWS icons quick and easy. Has over 500 AWS icons and users can quickly copy and paste them with one click.

Mockit
This tool was designed to help developers quickly create endpoints for their applications. No need to create a server, just use docker and run this project locally. You can create, edit and manage routes to your API. Every change to the API will be reflected on the server and updated straight away.

Garie
I wrote this tool when there wasn't much tooling around web performance. I wrote it using docker and plugin based, and community still write plugins. I no longer support but still be used out there...

Performance Budgets
Tool I built awhile ago before performance was a big thing, but it uses lighthouse within docker and a configuration file to set budgets on performance

Agile Peterborough
I have been a co-organiser of Agile Peterborough for 9 years. We have over 850 members and we have speakers from around the world. Feel free to check out our group and join!
Learn more →